
YU-6C活塞压力计(0.04~0.6MPa)简介
活塞式压力计是一种压力标准仪表。上海自动化仪表四厂生产的YU-6C活塞压力计(0.04~0.6MPa)主要适用于校验精度等级低于0.25级的精密压力表,亦可用来校验低一等级的活塞式压力计,各种工业用压力表或其他各类压力测量仪器仪表,活塞式压力计适合在周围温度为15℃~25℃,相对湿度不大于80%的条件下工作。
YU-6C活塞压力计(0.04~0.6MPa)主要技术参数
◆精确度等级:0.05级或0.02级
◆标称范围:0.04~0.6MPa
◆测量范围:0.04~0.6MPa
◆活塞公称面积:1cm2
◆承重底盘及活塞公称质量:0.408Kg
◆承重底盘及活塞产生压力:0.04MPa
◆专用砝码公称质量:0.102Kg的6块和0.510Kg的10块
◆使用环境温度:15~25℃,相对湿度不大于80%
◆工作液体及传输介质:变压器油(20℃时运动粘度9~12×10-6m2/s)
◆连接螺纹:M20*1.5内
◆重量含砝码:25Kg
◆检定规程:符合JJG59-2007
活塞压力计结构原理
活塞压力计乃是应用静压平衡原理的计量仪器:即活塞本身和加在活塞上的专用砝码重量(G)作用在活塞面积(S)上所产生的压力(P)与液压容器内所产生的压力相平衡,来测定被校验仪表的压力大小:P=G/S 式中G=mg(m:砝码质量,g:重力加速度)产品出厂时g值用标准重力加速度来定。用户使用时g值应该当地重力加速度来定,并按计算值修正砝码G的重量
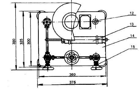
压力计系由校验泵(压力发生系统)和活塞部分(压力测量系统)两部分组成:
校验泵(压力发生系统)包括手摇压力泵(13)、油杯(1)、进油阀(3)及两个针形阀(2)、(15),在针形阀(15)上装有联接螺帽(8),用以连接被校验的压力表。
活塞部分(压力测量系统)由经过精密研磨后具有精确截面的活塞(5)、活塞缸(4)及与活塞直接相连的承重底盘(7)、承重底盘上的砝码(6)所组成。
校验泵和活塞部分安装在同一底座(14)上与导管(9)相连,中间装有针形阀(2)。整个压力计由四个水平调节螺丝(11)支撑,并借以装于底座上的水平泡(12)用以校准水平位置。
活塞压力计安装图片
YU-6C活塞压力计(0.04~0.6MPa)
1.油杯 2.针形阀 3.进油阀 4.活塞缸 5.活塞 6.砝码 7.承重底盘 8.联接螺帽
9.导管 10.压力泵手轮 11.水平调节螺丝 12.水平泡 13.手摇压力泵 14.底板 15.针形阀




客服1